Google’ın trafik sayacı olarak bildiğimiz
Google Analytics, şu sıralar önemli bir sorun ile gündemde. Henüz resmi bir açıklama yok ama dünya genelinde birçok web sitesi sahibi sayacın çalışmadığı yönünde bilgiler paylaşıyor. Daha fazla uzatmayalım ve detaylara bir bakalım.
Google Analytics Çalışmıyor! Ne Zaman Düzelecek?
Önce sorundan kısaca bir söz edelim. Google’ın sayacının mantığı çok basit. Siteye giriş yapan kullanıcılar anlık olarak sayılıyor ve mülk sahiplerine veriler yansıtılıyor.
Sistem GA4 güncellemesinden sonra biraz daha yavaş çalışıyor. Özellikle günlük raporlarda gelen trafiğin tam olarak sunulması saatler alabiliyor.
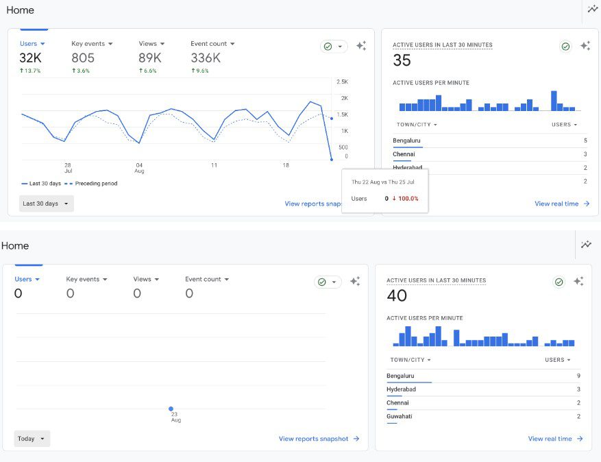
Fakat bu kez durum biraz farklı. Web site sahipleri şu sıralar sayaca girdiklerinde verilerin 0 olarak gözüktüğünü görecekler. Dünya genelinde yaşanan bir sorun nedeniyle verilerin eklenmediği ve bunun için trafiğin raporlarda sıfır olarak gözüktüğü düşünülüyor.

Henüz resmi bir açıklama olmadığı için bu sorunun neden kaynaklandığını bilemiyoruz. Ama şu var ki anlık veriler sayılmaya devam ediyor. Gerçek zamanlı kullanıcı verileri gösterilmeye devam ettiği için sorunun kısa süre içerisinde çözüleceğini düşünüyoruz.
Son iki günlük verilerde bir kayıp olur mu ya da Google verileri kayıpsız gösterecek mi göreceğiz. Şu an için hem forumlarda hem de geliştirici hesaplarında bu yönde şikayetlerin arttığını söylemek mümkün.